Get the best solution for your organization and specific use case. Our experts can advise on products, compatibility and any aspect of voice deployments.
Use Voca as a One-Screen Microsoft Teams Contact Center Built in Azure
Voca brings to Teams the most critical contact center features for providing great customer service in the main service desk and departments beyond the contact center without the hefty price tag or nice-to-haves.
Bring Every Microsoft Teams User into the Service Workflow
Voca is a certified Microsoft Teams Contact Center built in Azure with ready-to-use conversational AI. With a lightweight design, Voca gives you the trusted reliability of Teams Phone, the speed to make drag-and-drop changes, and flexibility of only paying for what you need. Voca easily scales to every Teams user across the company — whether it's the main service desk or departments beyond the contact center. Microsoft Teams and Voca, the perfect connection for unifying your customer and employee experience.
Intelligent
Built-in Conversational AI with 14 supported languages
Unique
Native Azure-based agent and supervisor app using the Teams calling infrastructure and client platform
Lightweight
Fills the gap between Teams contact center capabilities and a premium contact center vendor
Omnichannel
Create consistent customer experience across email, webchat, and voice channels
Voted Best Microsoft Teams Contact Center Solution
By CX Today and 16 industry analysts at the 2024 CX Awards.

One-app, one-screen contact center experience in Teams.
Voca is Built in Azure & Uses Microsoft Teams Calling
Trust the reliability that comes with a native Azure-based app using Teams calling infrastructure & client platform to deliver collaborative customer and agent connection.
Manage Every Customer Interaction from a Single Screen
Organize interactions by channel and service complex interactions with dedicated call controls, and integrated CRM data right from the Worker App.
No Agent Limitations
A limitless number of agents and supervisors can log in as Teams users to the Voca Worker Application.
Automation designed with your agents and customers in mind.
Embedded Conversational AI
Use pre-trained Natural Language Understanding, Speech-to-text, and Text-to-speech to handle routine customer questions and free up your agents for more challenging issues.
Drag-and-drop Flow Designer with API Requests
Build custom call flows for any service scenario in minutes, with a no-code flow designer to automate connection to all your systems.
CRM Integration
Connect your CRM data with a Conversational IVR call flow to automate data collection into CRM and personalize caller experiences with customer information like open tickets, prescription renewals, purchase history, etc.
Multitask across various digital CX channels.
Let Customers Interact in Their Own Way
Allow customers to engage with your service desk on their own time and their preferred voice, email, or webchat channel, while Voca guides your agents to a consistent customer experience.
Manage Availability Status by Channel
Give your contact center agents and supervisors flexibility to manage their availability across multiple digital channels and multitask based on changing demand or agent skills.
Pay Equal Attention to Each Interaction Channel
Ensure digital and voice interactions have equal attention by automatically pushing digital customer interactions to agents based on availability status by channel and maximum capacity, rather than have agents hand pick interactions out of a queue.
Voca CIC has transformed our customer service at Vanderlande. Integrating our contact center with Microsoft Teams has not only optimized call flows and reduced agent onboarding time but has also utilized conversational AI for valuable customer insights.
Levent Günsüren, Service Owner Unified Communications
Intelligent routing that fits any scenario.
Skill-based Routing
Create unlimited skills and route customers to your most knowledgeable agents based on their skillset.
Define Overflow Thresholds
Meet your service levels by automating actions upon max wait times, calls in queue, and last agent response.
Multi-platform Queuing
Reach any employee or destination in any voice environment by using Voca to route calls, even during migration.
Get knowledge into your desk's performance.
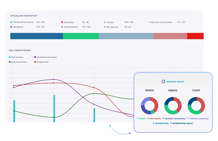
See The Details That Matter to You
View reports like top requested IVR destinations & contacts, queue activity, digital interactions, customer drill-down, call volume, and transfer rates.
Open A Window into Your Customer’s Experience
A real-time dashboard provides an instant look at pending calls, abandonment stats, average wait times and agent status so you can act fast to maintain service levels.
Multi-tenancy for Multi-site Orgs. and Service Providers
Split multiple Voca services across multiple tenants each with its own secured access for management and reporting. Backed by GDPR and HIPAA compliance.
Voca makes Microsoft Teams the single pane of glass for your agents' communication, collaboration, and customer service.
Who are Back-office Experts
Trusted and knowledgeable staff members who can assist an agent with a detailed solution to a complex customer issue.
Who are Internal Agents?
Microsoft Teams users who provide ongoing internal and external service but don’t reside in the main service desk and would benefit from having contact center features.
Architecture and Design You Can Trust
Architecture and Design You Can Trust
Architecture and Design You Can Trust
Three Ways to Use Voca:
Microsoft Teams Contact Center Built in Azure
Provide an omnichannel customer service experience on your main service desk and other departments across the organization.
Available and
Certified for Microsoft Teams.
Includes features from
Conversational Auto-Attendant and IVR
- Skill-based routing
- Queue overflow for max. call in queue, max. wait time, all agents logged out
- Longest Available, Round robin, Serial and Broadcast routing methods
- VIP priority routing
- Teams-based Agent Desktop application
- Native integration with Microsoft Teams
- Built-in call controls
- CRM screen pop-up
- Customizable Not-Ready and Wrap-up events
- Conversational IVR Agent Assist transcripts
- Controllable Caller ID for outbound calls
- Missed calls view
- On the fly Reskilling and requeuing
- Supervisor Live Monitoring (Listen, Barge-in, and Whisper)
- Real-time supervisor control over agent statuses
- Agent groups
- In-app real-time queue analytics
- Real-time dashboard with custom thresholds
- Agent activity, states and abandonments analytics
- Scheduled reports
- GDPR & HIPAA compliant
- Channel-specific agent availability
- App + Desktop push notifications
- Last agent routing
- Conversation history
- Supervisor flag & monitor
- Channel & queue opt in/out
- Microsoft Teams Certified
- Automatic recording (Full time, Record on demand, Save on demand)
- All modalities (MS Teams audio, video, desktop sharing, IM)
- Live monitoring of agents
- Data localization encrypted at rest and in transit
- Speech analytics with word categorization & sentiment analysis
Conversational
Self-Service IVR
With built-in Conversational AI and an API extension, you can automate any service scenario in the world.
Available in any voice platform and
certified for Microsoft Teams.
Includes features from
Conversational Auto-Attendant
- Free speech transcription
- Keyword-based speech inputs
- Prebuilt Speech Entities (digits, alphanumeric strings, time and date)
- Dynamic Text-to-speech
- Integration with any CRM, DB
- Triggering of Microsoft Power Apps and Power Automate flows
- Get/Post REST API request
- Supports headers and parameters
- HTTPs support
- API Request timers
- Visual flow designer
- Parametric SMS triggering
- DTMF menus and digit collection
- Generate DTMF
- Route to contacts, departments and call queues
- Send to voicemail
- Present call info to Voca agent desktop
- Conditions
- Switching
- Counter
- Set variable
- Built-in debugger
Conversational
Auto-Attendant
Harness Natural Language Understanding to seamlessly reach any company contact or department.
Available in any voice platform and
certified for Microsoft Teams.
- Supports 14 language options
- Built-in Speech-to-text, Natural Language Understanding, and Text-to-speech
- Accommodates unique vocabulary (contact and product names, locations, and departments)
- Automatic handling of duplicate contacts
- Confidence thresholds
- Support for aliases
- DTMF fallbacks
- Speech or DTMF inputs in parallel
- Microsoft Teams Presence-based Routing
- Multi-platform Attendant Transfer
- Call hunting across user’s devices
- In-platform voicemail and missed call notifications
- Working hours & Holidays
- Top requested Contacts & Departments
- IVR & Call Queue Analytics
- Multi-tenancy
- Role-based access
- Automatic sync with Active Directory
- CSV import/export
Yes, Voca is certified by Microsoft! This means Microsoft has reviewed and tested Voca to ensure the solution passes security and quality standards set per Microsoft guidelines. Microsoft leverages a variety of industry best practices to help assure confidence that enterprise organizations’ data and privacy are secured, protected, and compliant.
- Healthcare
- Utilities
- Universities
- Government
- SaaS/Tech
- Banking
- Insurance
- Manufacturing
Yes, definitely. Voca has a DTMF-only channel license, that provides the same experience for users and customers, minus the Conversational AI aspects. Also, the DTMF-only channel license is a more affordable option than the Conversational AI channel.
Right now, Voca supports email and webchat with already existing voice channel. We will add support for additional channels such as SMS, WhatsApp and social media channels (e.g. Facebook, Instagram and more) during 2024.
- Yes, as an AudioCodes solution we can connect Voca’s Conversational IVR and Auto-Attendant capabilities to any type of the following:
- Existing phone system, whether an Analog PBX, IP PBX, or Zoom UC
- On top of an existing Contact Center
- Web RTC click-to-call
- Even directly to a SIP Trunk
- The Microsoft Teams-only capabilities refer to the Voca Agent Desktop, Real-time Dashboard, and Skill-based Routing capabilities.
Voca can be provided as a Cloud service by AudioCodes, or it can be deployed on the customer’s premises, whether on a Virtual Machine, Data Center, or in the customer’s Cloud (Azure).
- We believe in today's world it's hard to predict how many agents you need today vs. tomorrow. That’s why we don’t charge for agents who aren’t even on shift!
- As an example, a department of 50 agents may only have 35 agents on shift at any time. Of those, only 15 are on the phone at any time. This means you only pay for ACTUAL usage of 15 concurrent calls (with a 50-50 mix of Conversational and DTMF-only channels).
- This provides you with more flexibility to add or remove channels based on your call volume, call flow duration, queue length, and actual usage of the Voca service.
- Yes! You can try Voca for free for 30 days by going to the Microsoft Teams App Store or via your browser and signing up for a free trial.
- You can even contact AudioCodes to get support from our dedicated Technical Success team who can guide you through basic configuration and connect the Voca service to your own phone system, during the trial period.
- Yes, absolutely. During the 30-day free trial period, you’ll find It simple to be in contact with our team of experts. Feel free to reach out to us now with any questions at info@acvoca.com. During the trial period we’d be happy to help you build any IVR, call steering, and contact center scenario you want.
- Also, we can help you connect your Voca service to your SIP Trunk and your phone numbers.
- English US
- English UK
- English AU
- Hebrew
- German
- Spanish
- French
- Dutch
- Italian
- Russian
- Portuguese
- Chinese Mandarin
- Hindi
- Japanese
Resources
Our Representatives Are Ready To Help!
